大家好,又见面了,我是你们的朋友全栈君。
点击蓝色“GitHubDaily”关注我
加个“星标”,每天下午 18:35,带你逛 GitHub!

作者 | SevDot
来源 | http://1t.click/VE8
Web 开发中几乎的平台都需要一个后台管理,但是从零开发一套后台控制面板并不容易,幸运的是有很多开源免费的后台控制面板可以给开发者使用,那么有哪些优秀的开源免费的控制面板呢?我在 GitHub 上收集了一些优秀的后台控制面板,并总结得出 Top 10。
1. AdminLTE
GitHub Star 数 24969 , GitHub 地址:
https://github.com/almasaeed2010/AdminLTE
非常流行的基于 Bootstrap 3.x 的免费的后台 UI 框架。

2. vue-Element-Admin
GitHub Star 数 19546, GitHub 地址:
https://github.com/PanJiaChen/vue-element-admin
一个基于 vue2.0 和 Eelement 的控制面板 UI 框架。

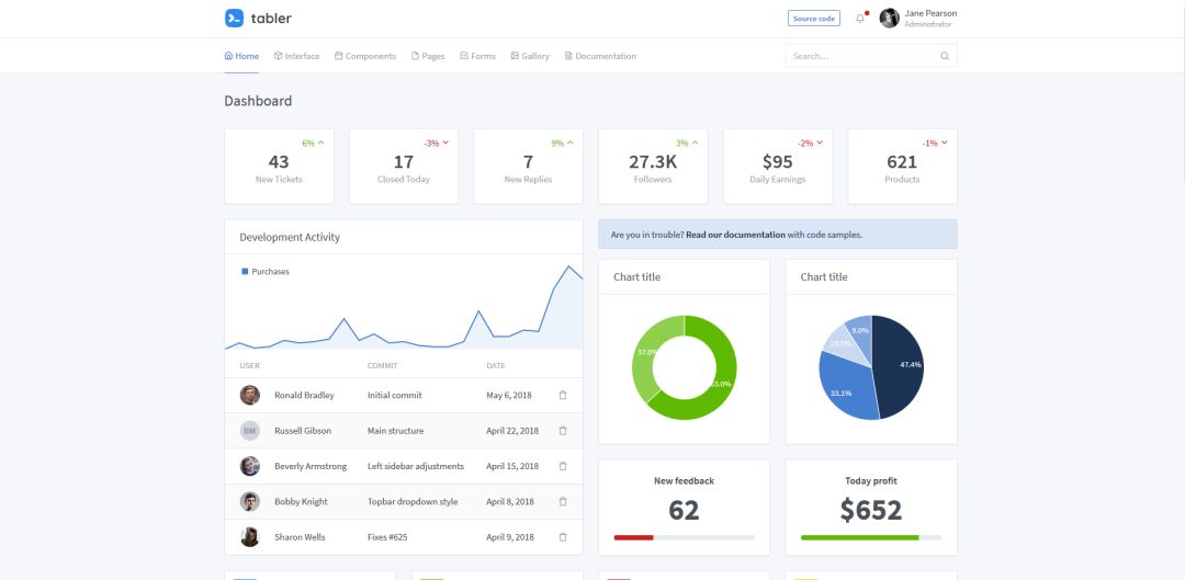
3. tabler
GitHub Star 数 15870, GitHub 地址:
https://github.com/tabler/tabler
构建在 BootStrap 4 之上的免费的 HTML 控制面板框架。

4. Gentelella
GitHub Star 数 15654, GitHub 地址:
https://github.com/puikinsh/gentelella
一个基于 Bootstarp 的免费的后台控制面板。

5. ng2-admin
GitHub Star 数 13181, GitHub 地址:
https://github.com/akveo/ngx-admin
基于 Angular 2, Bootstrap 4 和 Webpack 的后台管理面板框架。

6. ant-design-pro
GitHub Star 数 12707,GitHub 地址:
https://github.com/ant-design/ant-design-pro
开箱即用的中台前端/设计解决方案。

7. blur-admin
GitHub Star 数 9241,GitHub 地址:
https://github.com/akveo/blur-admin
基于 Angular 和 Bootstrap 的后台管理面板框架。

8. vue-admin
GitHub Star 数 8676,GitHub 地址:
https://github.com/vue-bulma/vue-admin
基于 Vue 和 Bulma 的控制面板。

9. iview-admin
GitHub Star 数 8668,GitHub 地址:
https://github.com/iview/iview-admin
基于 iView 的 Vue 2.0 控制面板。

10. material-dashboard
GitHub Star 数 7111,GitHub 地址:
https://github.com/creativetimofficial/material-dashboard
基于 Bootstrap 4 和 Material 风格的控制面板。

有了上面那几个开源项目,相信各位今后在接私活的时候能省下不少开发成本。
以上,便是今日分享,觉得内容不错的,还请点个「在看」支持,谢谢各位。
推荐阅读:
「GitHub 交流群」已开放
想入群的可在公众号后台回复「入群」

发布者:全栈程序员-站长,转载请注明出处:https://javaforall.net/128051.html原文链接:https://javaforall.net
